D5 launch window crash

**D5 Render Version: 2.8.0.0471

**Graphics Card: NVIDIA GeForce RTX 3070

**Driver Version: 32.0.15.6094

**Issue Description: Upon launching D5, within 8 - 13 seconds the application vanishes without any error notification.

**Steps to Reproduce (optional):

1- double click D5 shortcut or D5_launcher

2- 8-13 seconds D5 launch window disappears.

Hello, @umairkarch

Apologies for running into this issue, is this the first time you have encountered this issue? Could you provide me your system info? You can refer to this guide for instructions.

If you are unable to reproduce the above-mentioned, please provide me with your complete PC built like this one

You can provide me a screenshot of that issue as well.

Thank you

@maslu Yes this is the first time. i want to inform you that the first image you have attached is not accessible by me as the program quits as soon as i launch D5.


the following image is the startup window that disappears within 8 seconds upon launching it, doesn’t get past this stage.

Thankyou.

Hello, @umairkarch

I’ve noticed that your D5 version is outdated. You can download the updated version from the official D5 website at https://www.d5render.com/. I have two possible solutions for you:

  1. You can refer to this post at
    Crashes/Restarts/Fails to Load

Aside from that, you can also try turning off CPU overclocking and turning on performance mode.

  1. Try a clean installation of the graphics card driver and change a path to install D5 Render. Please follow this guide at

User Manual…-or-program-startup-failed#solution-2-try-a-clean-installation-of-the-graphics-card-driver-and-change-a-path-to-install-d5-rend

If the above solutions cannot help, please collect and send your log to us, How to use Support Tool? | User Manual

Send it through support@d5techs.com add the complete (forum link) of this issue, and tag me @maslu for easy tracking. Thanks

1 Like

Hello @maslu. i have updated all drivers i.e. graphics and intel. Also downloaded D5 as a complete package to ensure their is no problem in the installation file. i have made sure no firewall or antivirus software is hindering the software. Over clocking is also turned off. Despite our efforts the issue persists. I am sending you the log file at your given email address along with the forum link. Thankyou.

Hello @umairkarch,

Apologies for causing this kind of inconvenience to you, your log file has been forwarded to our dev team for thorough review. While we await their feedback, I would like to confirm whether you have completed the following troubleshooting steps:

  1. Have you performed a clean installation of the graphics card driver and changed the installation path for D5 Render?
  2. Have you verified that the power supply being used is sufficient for your device?
  3. Have you checked the memory frequency to ensure it is not over 4000?
  4. Have you checked the device temperature to see if it is too high?
  5. Have you updated your BIOS?

Thank you.

Hi @umairkarch

I apologize for the inconvenience. Does it still occur even after the 2.11.1.0620 update? And has the situation ever changed?

May we also collect the following images?

Please also check your inbox.



Hi @umairkarch

Everything seems normal based on the image that you have sent. Please check your inbox, I may need to do some remote access.

Hey, I have the newest update and this is happening to me. Worked fine before the update and now I cant use D5

Hi @st13274

Sorry to hear you’re running into this. Have you tried the troubleshooting steps suggested in this forum thread?

Also, could you give a bit more detail — do you see an error prompt before the crash, or does D5 quit immediately when you launch it?

And please provide your system information (GPU, VRAM, Memory Speed) so we can better understand what might be causing the issue. Thank you!

Hey,
D5 crashed immediately after I open up a project. It doesn’t send any error. I can open a new project only if I run it as administrator but importing any file (sketchup model in this case) causes it to crash.

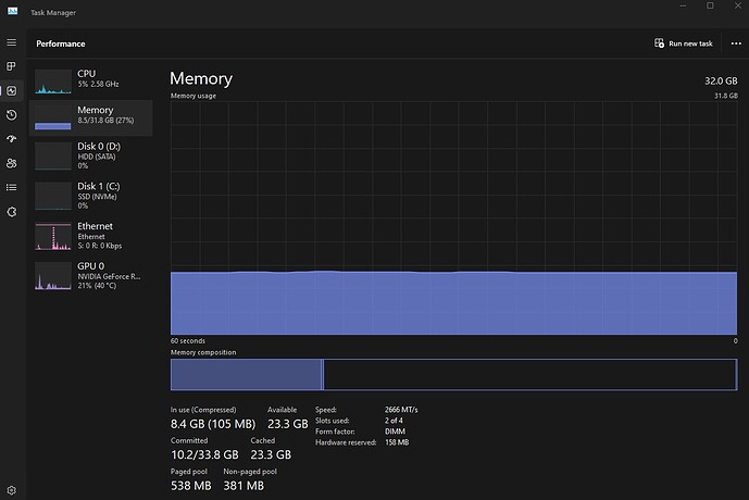
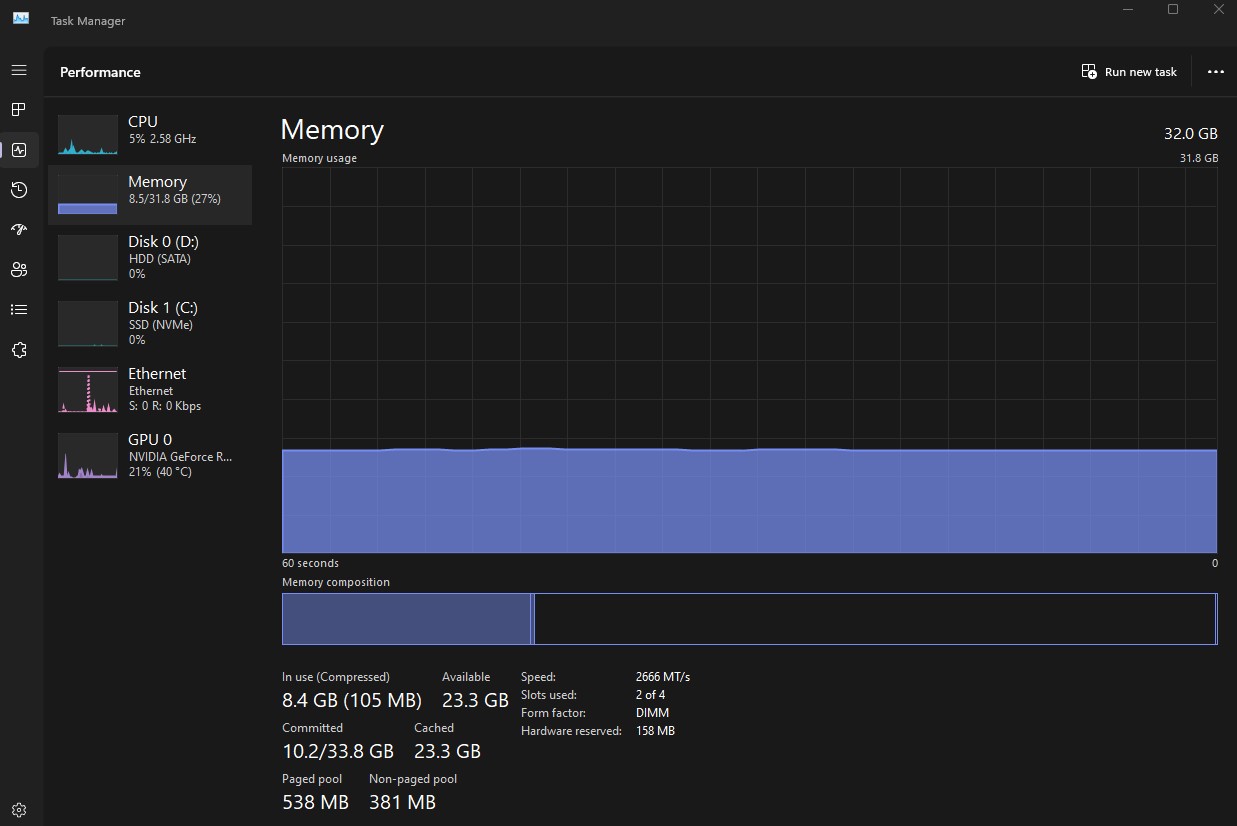
Attaching all my system information below
image

Hi @st13274

Thanks for the details. I see you are using AMD Radeon RX 7700 XT. It sounds like your crash issue is related to recent AMD driver compatibility.

The most reliable workaround currently is to roll back your AMD driver to the previous stable version. The newest driver is known to cause loading failures, crashes, and usability issues in D5 Render 2.11.

You can find mor information and also the driver download link here: [Hot Issue] After updating to the AMD driver (25.10.1), D5 crashes or becomes unusable

Once the driver is rolled back, your projects in version 2.11 should open normally. Please try this and let us know if the issue persists. Hope this helps. Thanks!

Hey, I rolled back the drivers to the earlier version (25.10.2) it all works fine.

Thank you very much for the help!

Nevermind, it now crashes when I try to open a saved file. I got it working on a new file but as soon as I saved it I cannot open the file back up again

Hi @st13274

Sorry to hear about this. Just to clarify — this happens even with a new file that you saved by Ctrl + S, or only with older projects? What version of D5 client are you using?

In general, D5 crashes when opening saved files often happen because the scene is too heavy or some assets/files are missing or corrupted. To try resolving it:

  1. Make sure your project folder is on a local drive (not cloud or network storage).
  2. Try removing or simplifying heavy assets like scatter objects, vegetation, or large imported models.
  3. Monitor VRAM usage when opening the file — if it peaks near maximum (80%), the scene may be too complex.

You could also try opening a backup or history version of the project to see if it loads successfully.