when i import or save or open anything, the file crashed, also i tested the blank file without anything, the d5 crashed, what can i do
Sorry for the inconvenience this has caused. Could you please share the following and I’ll do my best to help. Thank you!
-
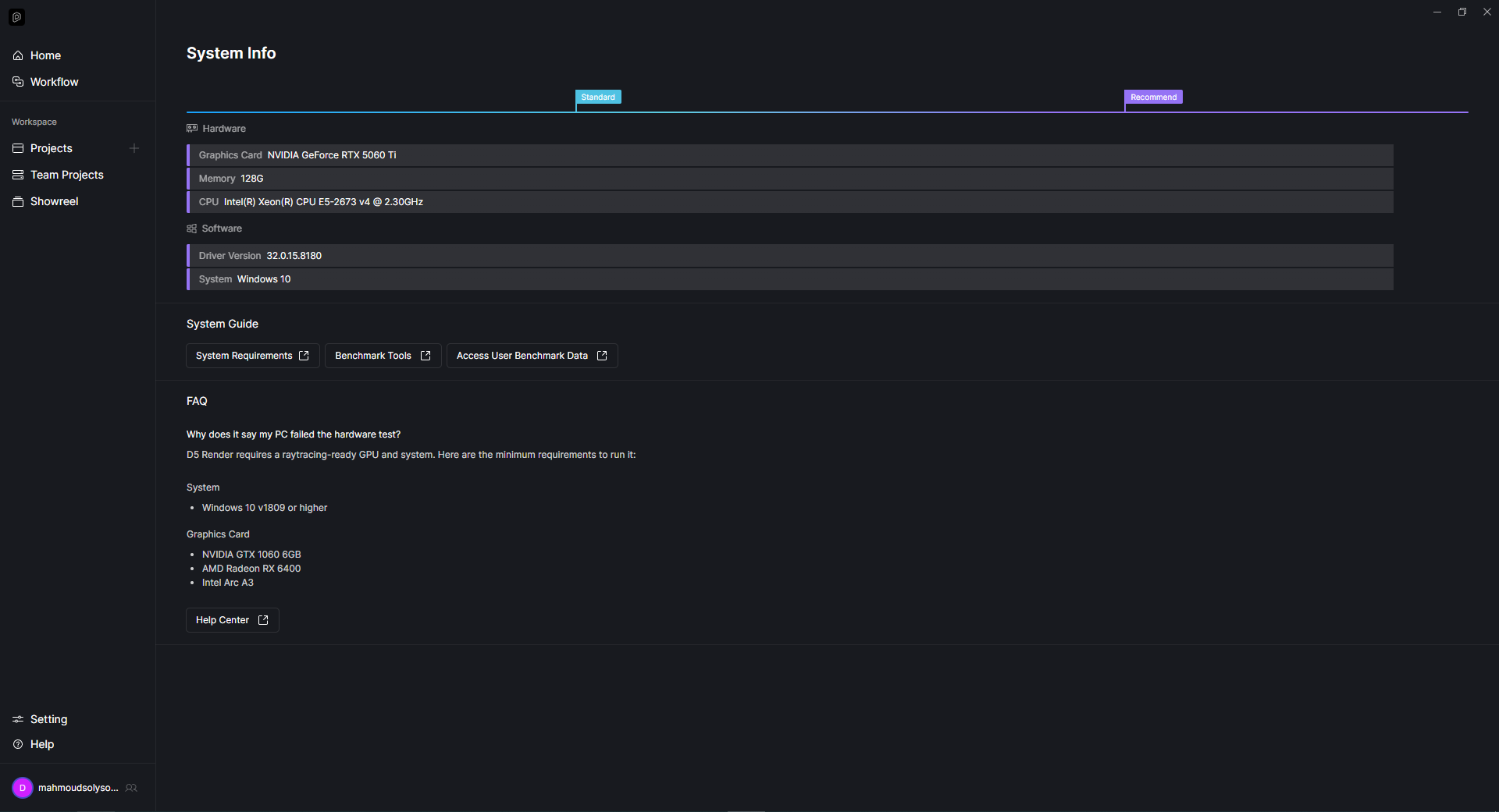
A screenshot of your D5 System Info
-
Your hardware details from Task Manager





