D5 Render closes after loading 99%

D5 Render Version:3.0.1
Graphics Card: Nvidia Geforce RTX 3080 Ti Laptop GPU
Driver Version: Game-Ready driver = 581.83 and Studio Driver = 591.74
Issue Description: I try to open a new project from launcher, D5 render app opens the loads to 99%, then it closes the D5 render app
Screenshots/Videos Description:
Steps to Reproduce (optional):I try to open a new project from launcher, D5 render app opens the loads to 99%, then it closes the D5 render app

I have tried everything, driver update, changing preferred driver. deleting the f2 folder, reinstalling the app twice. And I still face this issue, the app stops working after loading to 99%. I have been using this laptop for 5 years and in the past this was not a problem, until recently.

I also uploaded the log file.

zziplog.zip (541.7 KB)

Hi @choanne7536

Apologies for the inconvenience caused, and thank you for sharing the troubleshooting steps you’ve already tried.

To help us investigate further, could you please provide the following:

I look forward to your response.

D5 Screen recording.zip (3.8 MB)

I also uploaded the video regarding my issue.

This issue happens with all and new projects, it is not file specific, this issue did start around 7 moths ago, and I am not sure if it was because of windows update. There is no prompt or crash report when the app closes.

Hi @choanne7536

Thank you for the update and for uploading the video.

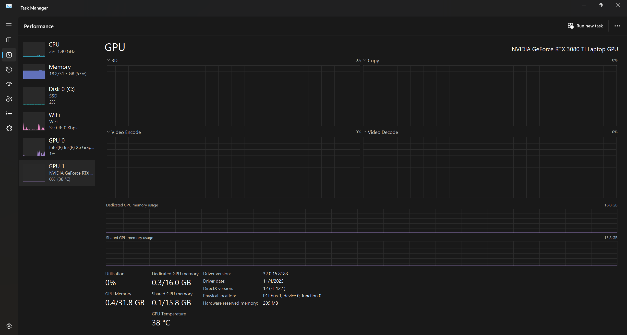
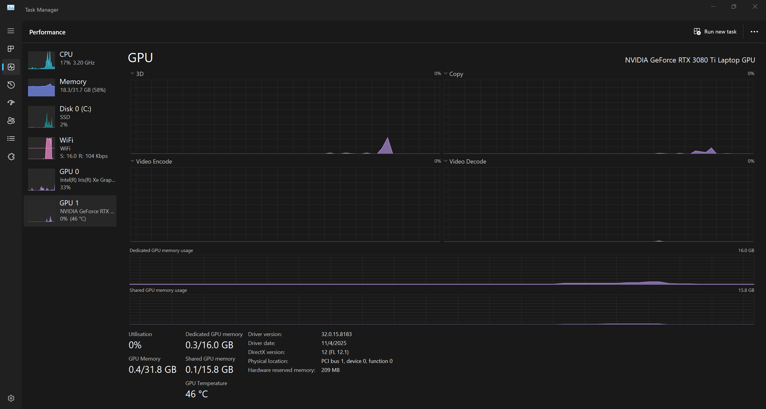
Could you please reattach a screenshot of your hardware usage from Task Manager while attempting to open a project? So we can determine whether the application is being affected by system resource limitations or other background processes.

Looking forward to your response and again, sorry for the inconvenience.


Before running D5 renderer ^

After D5 renderer finished running

Hi it’s been almost a month now, and I still don’t have a fix for this issue. Could please advise me on my next steps.

Thank You

Hi @choanne7536

I apologize for the late response. Upon reviewing the screenshots you provided, it appears that your iGPU is being used when D5 is opened.

Hello Clov,

I have done the steps you have given me and the app is still crashing at 99% here is a screen shot.

Please advice what to do next

Hi @choanne7536

Please check your inbox.