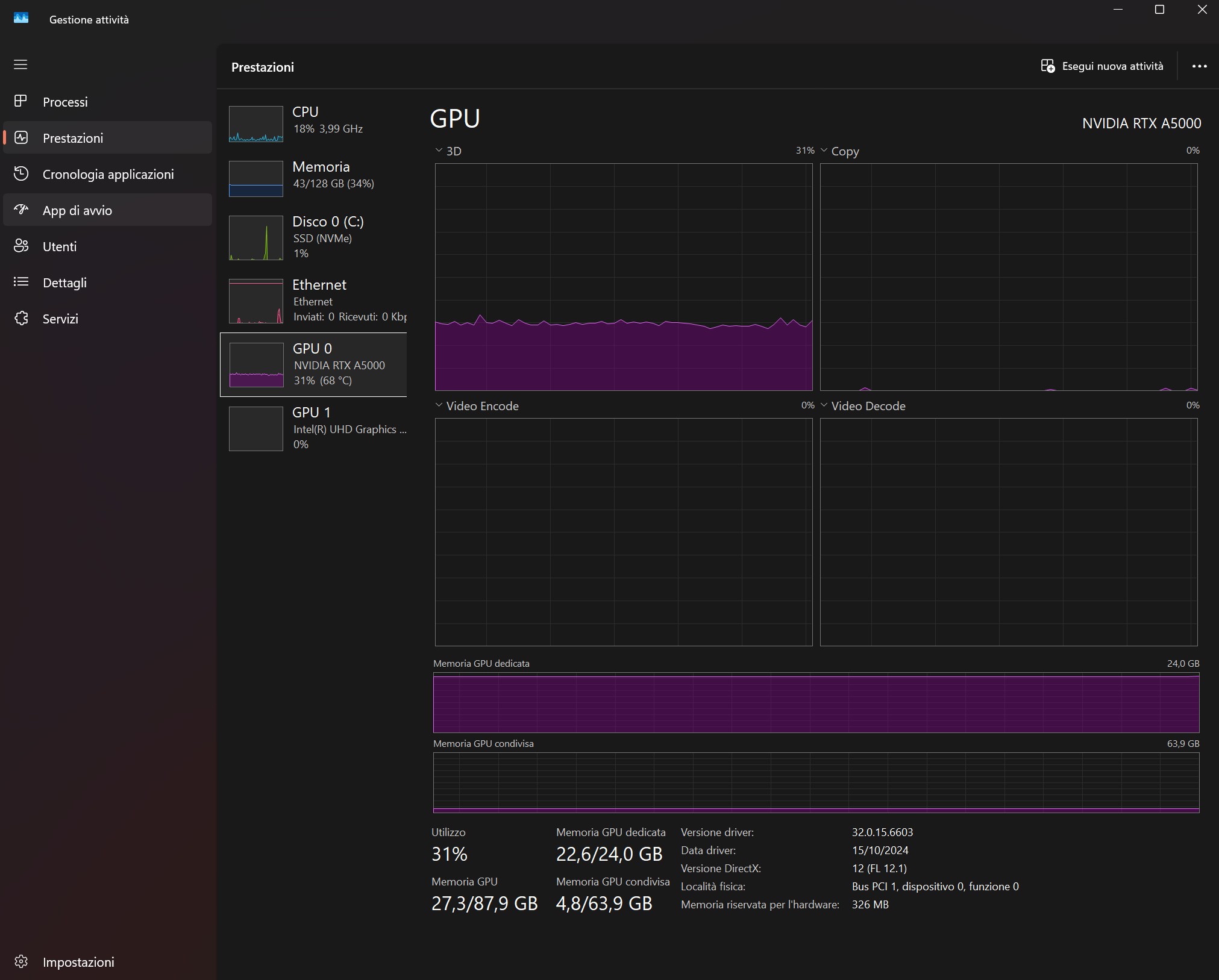
**D5 Render Version: 2.11.0
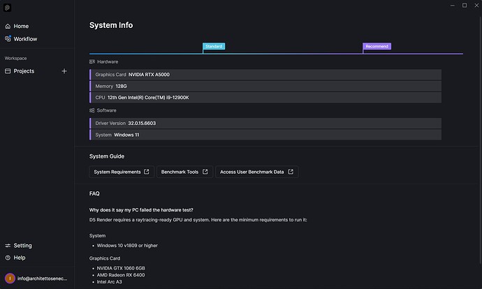
**Graphics Card: NVIDIA RTX A5000
**Driver Version: 32.0.15.6603
**Issue Description: Hi,
I’ve always used d5 render to export 4K video scenes, and until a few days ago, I never had any processing issues. However, a few days ago, after I started rendering the 4K video, the processing stopped, and d5 stopped responding, forcing me to force-quit the program. I deleted a lot of data from the file in order to make it lighter, but the problem persists.
I need to fix this problem so I can continue my work.
Screenshots/Videos Description:
Steps to Reproduce (optional):
Please confirm whether this occurs in a specific file only or in all of your files? When you say you haven’t experienced this issue before, was it another file?
You may also send the following information:
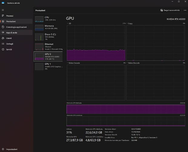
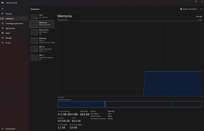
- System Information
- VRAM - Please open your D5 file while accessing this
- Memory Speed
The images you have sent are normal except for the Driver Version. Please try to update it to a more recent version.
- If the issue persists even after updating the drivers, I highly suggests optimizing your D5 File by clearing up unused assets, enabling Smooth Mode, disable PT, etc. then test if 4k Video Render pushes through.






